Equipment principle
當前位置當前位置: 網站首頁   -   設備原理
聯(lián)系電話咨詢電話:13791889888

一、污水生物處理活性污泥法

污水生物處理活性污泥法污水生物處理活性污泥法污水生物處理活性污泥法污水生物處理活性污泥法

二、污水生物處理生物膜法

污水生物處理生物膜法

三、污水深度處理法

污水深度處理法

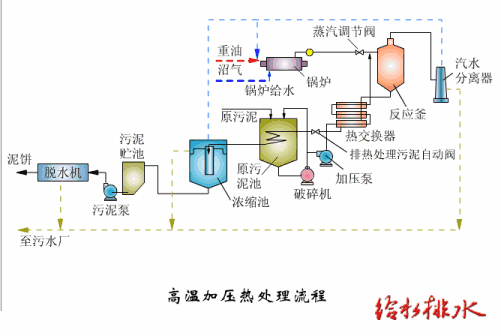
四、污泥處理

污泥處理污泥處理

五、自然生物處理法

自然生物處理法

六、工業(yè)廢水物理化學處理

工業(yè)廢水物理化學處理工業(yè)廢水物理化學處理工業(yè)廢水物理化學處理工業(yè)廢水物理化學處理工業(yè)廢水物理化學處理工業(yè)廢水物理化學處理